2024.07.18 안랩, 외장 매체제어 솔루션 ‘안랩 EDC’로 엔드포인트 통합 보호 플랫폼 강화
안랩, 외장 매체제어 솔루션 ‘안랩 EDC’로 엔드포인트 통합 보호 플랫폼 강화
- 안랩 EDC(AhnLab EPP Device Control): 업무용 PC 등 내부 인프라에 대한 외장 매체의 접근•동작 제어 및 통합 관리 기능을 제공하는 매체 제어 솔루션
- 엔드포인트 통합 보호 플랫폼 ‘안랩 EPP’의 플러그인 형태로 제공, 기존 EPP 고객은 라이선스 추가만으로 손쉬운 운영 및 안랩의 다양한 엔드포인트 보안 솔루션과 연계해 한층 강화된 위협대응 가능

안랩(대표 강석균, www.ahnlab.com )이 USB, CD드라이브 등 외장 매체에 대한 제어와 관리를 제공하는 ‘안랩 EDC(AhnLab EPP Device Control, 이하 ‘안랩 EDC’)를 출시하며 자사의 차세대 엔드포인트 통합 보호 플랫폼 ‘안랩 EPP(보충자료 참조)’의 보안 기능을 한층 강화했다.
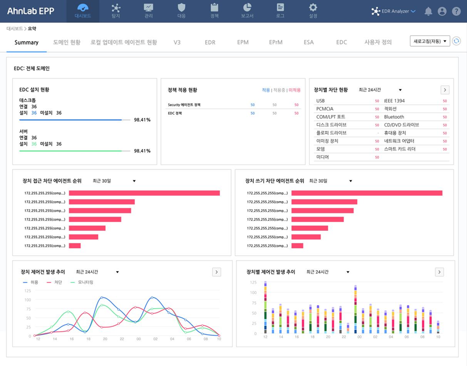
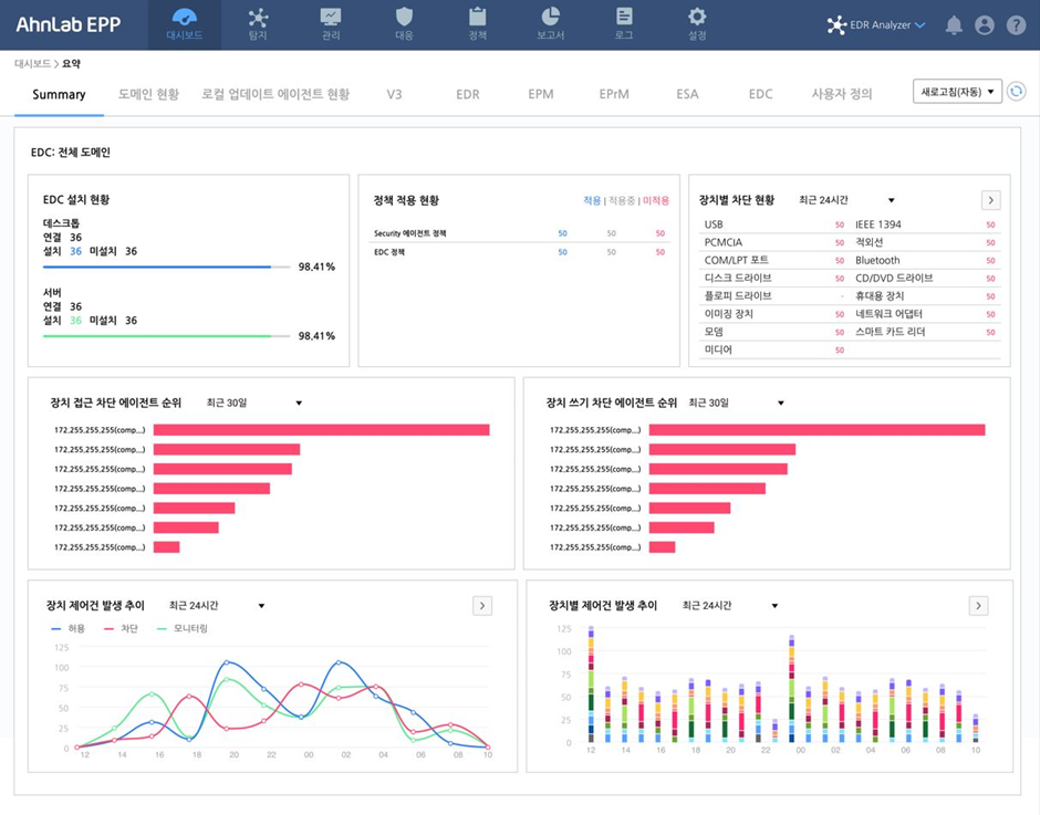
안랩 EDC는 ▲업무용 PC 등 기업 인프라•자산에 대한 주요 업무용 외장 매체(USB, CD/DVD 드라이브, WPD(*) 장치 등) 접근 및 연결 이후 동작(읽기/쓰기 등) 제어 ▲기업 환경에 맞춘 예외/시간대 정책 등 외장 매체별 제어 정책 설정 ▲장치 제어 현황 모니터링 및 통계, 보고서 제공 등 주요 기능을 제공한다.
*WPD(Windows Portable Devices): 스마트폰, MP3, 디지털 카메라 등 휴대용 장치를 PC와 통신할 수 있도록 하는 기술(프로토콜)
이로써 보안관리자는 조직 내 외장 매체 사용에 대한 가시성을 확보해, 외장 매체로 인한 악성코드 감염이나 정보 유출 등 보안 위협으로부터 생산설비 서버와 서비스 시스템 등 조직의 주요 자산을 안전하게 보호할 수 있다.
안랩 EDC는 안랩 EPP의 플러그인(*) 형태로 제공돼 고객 보안 담당자가 손쉽게 운영할 수 있다는 점이 특징이다. 안랩 EPP를 사용중인 고객은 라이선스만 추가하면 안랩 EPP의 단일 관리 화면으로 안랩 EDC의 매체 제어 특화 기능을 즉시 활용할 수 있다. 또한, 안랩 EPP에 연동된 엔드포인트 솔루션간 연계 정책을 설정하면 위협에 대한 가시성 확대 및 통합 위협 대응도 가능하다.
* 플러그인(Plug in): 콘센트에 플러그를 꽂는 것처럼 본체 프로그램에 새로운 작업을 실행하거나 기능을 확장하기 위해 추가하는 별도 프로그램
안랩 김창희 제품서비스기획실장은 “최근 컴플라이언스 대응 등으로 매체 제어 솔루션에 대한 고객 니즈가 지속적으로 증가 중”이라며, “보안성과 사용 편의성을 제공하는 '안랩 EDC'로 보안 담당자들이 고도화되는 엔드포인트 위협에 한층 더 효율적으로 대응할 수 있을 것으로 기대한다"고 말했다.
[보충자료] 안랩 EPP(AhnLab EPP)
‘안랩 EPP’는 다양한 안랩 엔드포인트 보안 솔루션을 유기적으로 연동해 엔드포인트 보안에 대한 통합 운영을 제공하는 안랩의 엔드포인트 통합 보안 플랫폼이다. ▲단일 에이전트 및 관리 콘솔로 손쉬운 보안 관리 및 운영 지원 ▲능동적인 위협 대응을 위한 안랩 엔드포인트 보안 솔루션 간 연계 정책 설정 ▲Syslog와 API 기반 외부 솔루션 연동으로 위협 인텔리전스 확보 등의 특장점을 제공한다.