2023.12.18 안랩, 위협 인텔리전스 플랫폼 ‘안랩 TIP’의 정보 활용도와 사용 편의성 대폭 업그레이드
안랩, 위협 인텔리전스 플랫폼 ‘안랩 TIP’의 정보 활용도와 사용 편의성 대폭 업그레이드
- 사용자의 위협정보 활용과 이용 편의성 향상에 초점을 맞춰 ▲사용자 중심의 콘텐츠 메뉴 개편 및 기능 추가 ▲ 위협 데이터 검색기능 및 통계정보 고도화 ▲위협정보 및 외부 서비스 연동 강화 등 고객의 다양한 요구사항을 반영

안랩(대표 강석균, www.ahnlab.com )이 자사의 차세대 위협 인텔리전스 플랫폼 ‘안랩 TIP(안랩 티아이피)’의 위협 정보 활용도와 사용자 편의성을 대폭 업그레이드해 포털 웹사이트 (https://atip.ahnlab.com )를 개편했다.
이번 개편은 사용자의 위협정보 활용과 이용 편의성 향상에 초점을 맞춰 웹사이트 구성과 기능을 업그레이드한 것이 핵심이다. 안랩은 이번 개편에서 ▲사용자 중심의 콘텐츠 메뉴 개편 및 기능 추가 ▲위협 데이터 검색기능 및 통계정보 고도화 ▲위협정보 및 외부 서비스 연동 강화 등 고객의 다양한 요구사항을 반영했다.
이번 업그레이드로 고객은 안랩이 제공하는 깊이 있는 보안위협 정보를 조직의 보안 현황에 맞춤형으로 연계해 고도화된 보안 위협에 대한 선제 대응의 질을 한층 강화할 수 있게 됐다.
[사용자 중심의 콘텐츠 메뉴 개편 및 기능 추가]
안랩은 위협정보를 한 곳에서 확인하고 싶어하는 고객의 의견을 반영해, 기존에 다수 카테고리 항목에서 제공하던 데이터를 ‘Intelligence’ 단일 메뉴에서 통합 제공한다. ‘Intelligence’에서는 ASEC Notes•ASEC 블로그 콘텐츠•APT 공격그룹 정보•보안권고문•다크웹(Deep & Dark Web) 리포트 등 안랩이 제공하는 전문적인 위협 인텔리전스 정보를 한눈에 확인할 수 있다.
또한 사용자가 맞춤형 정보를 즉시 받아볼 수 있도록 키워드 등록 및 알림, 북마크, 즐겨찾기 기능을 도입했다. 사용자가 등록한 키워드와 유관한 게시물(분석 콘텐츠, 뉴스, 연관 침해지표, 다크웹 정보 등)이 발행되면 사이트 내 알림 및 이메일로 받아볼 수 있으며, 북마크 기능으로 다양한 콘텐츠를 중에서 주요 보안이슈에 대한 지속적인 모니터링이 가능하다. ‘즐겨찾기’를 활용해 주로 사용하는 메뉴를 따로 모아서 사용할 수도 있다.
[위협 데이터 검색기능 및 통계정보 고도화]
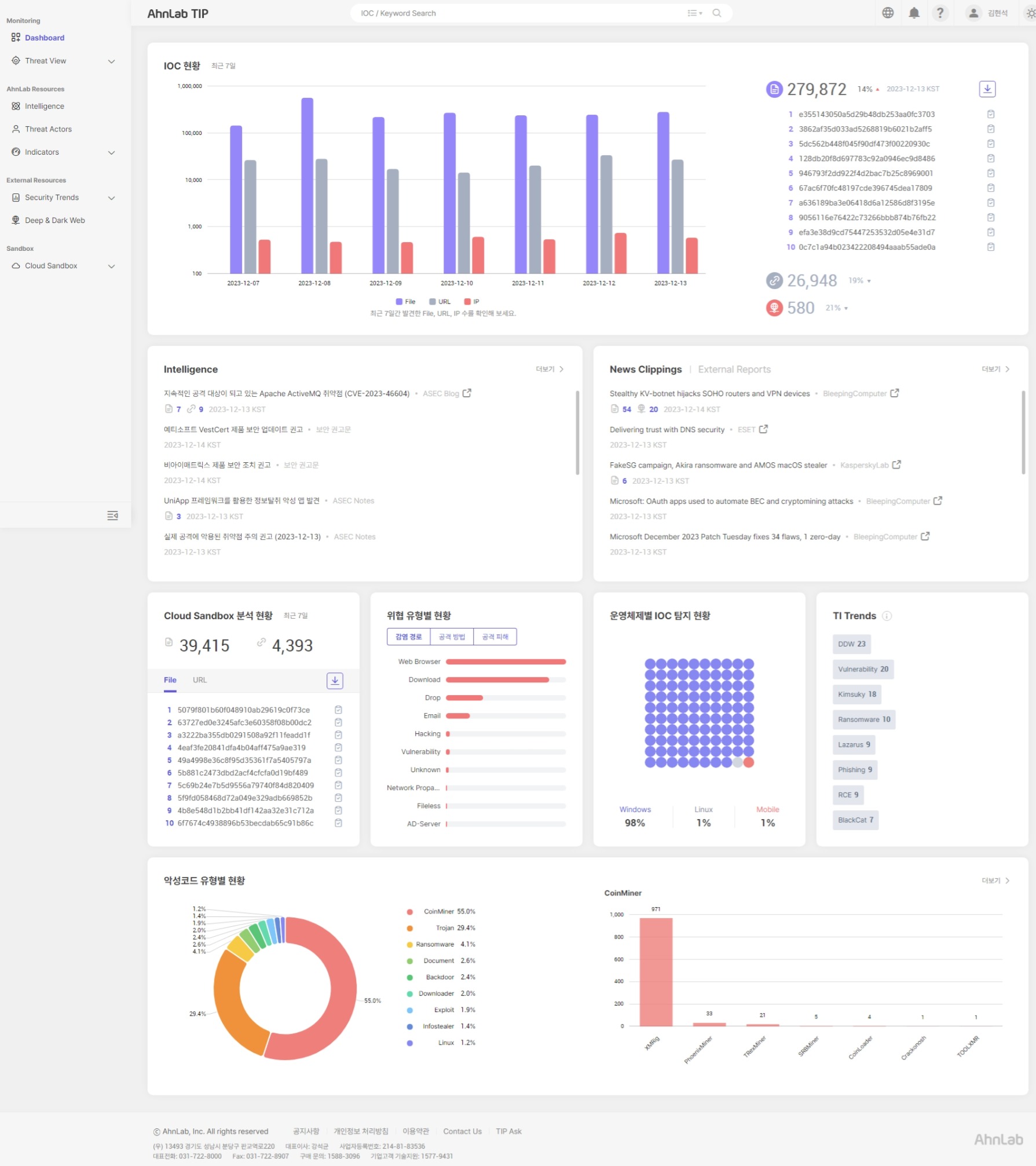
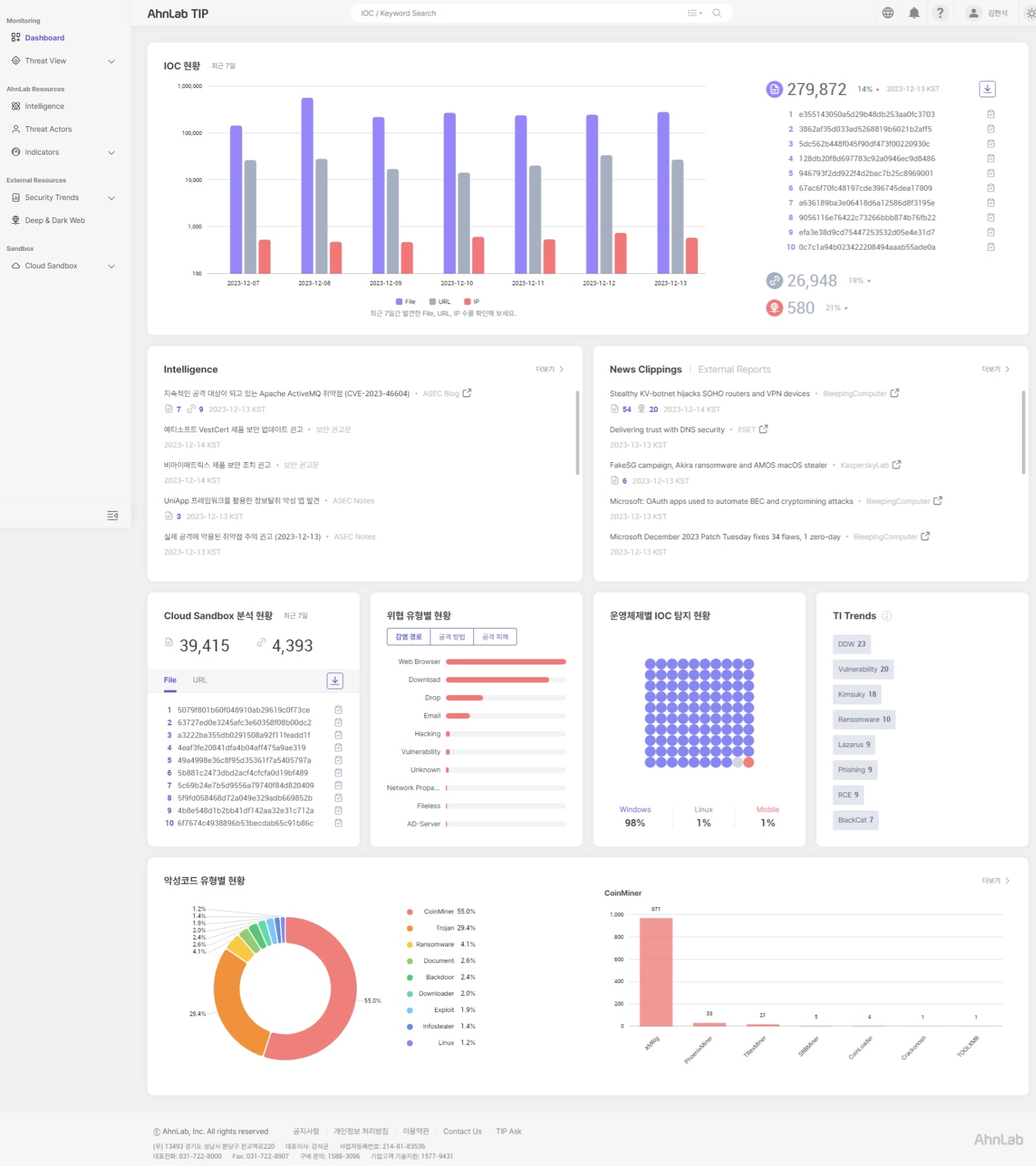
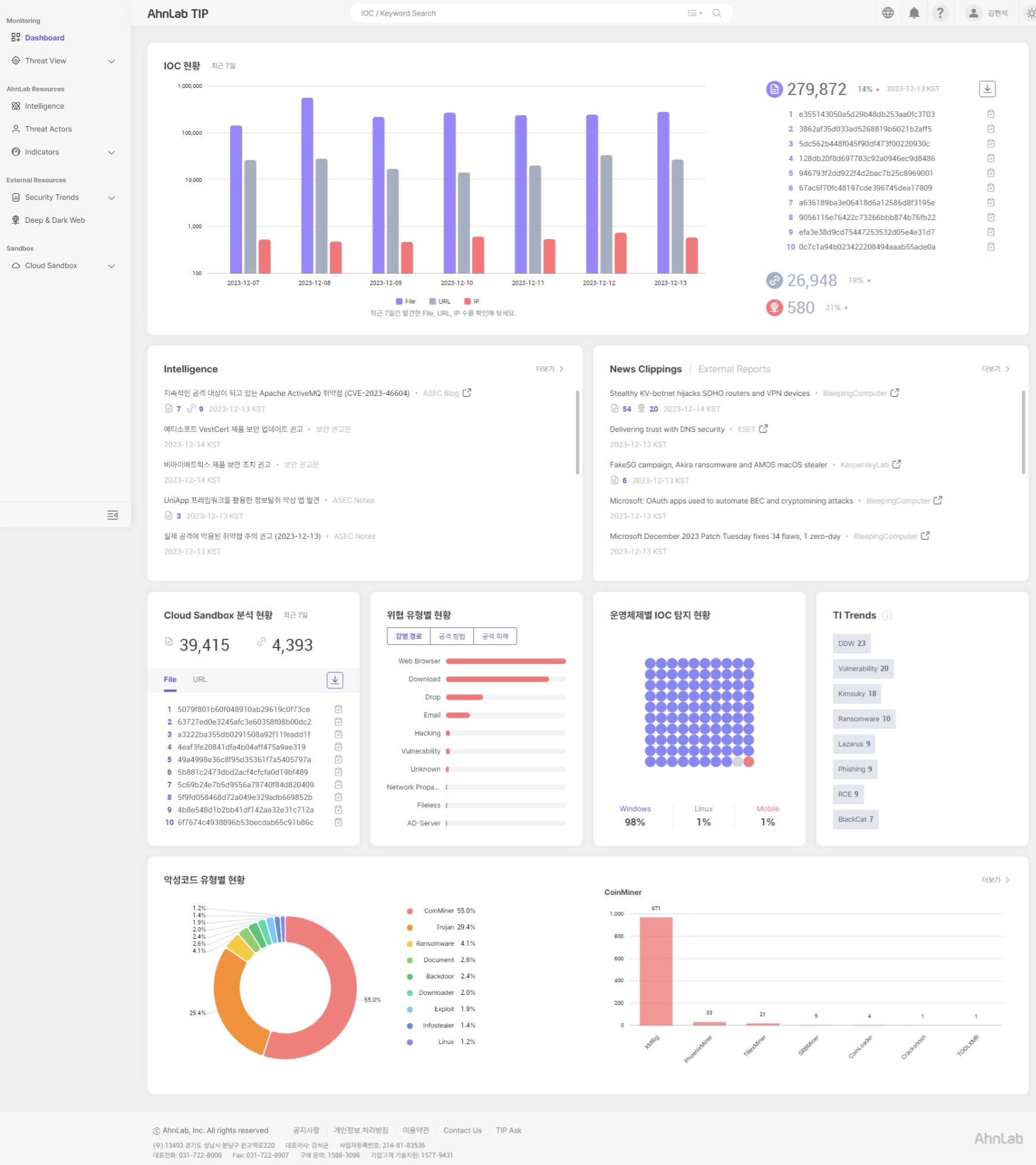
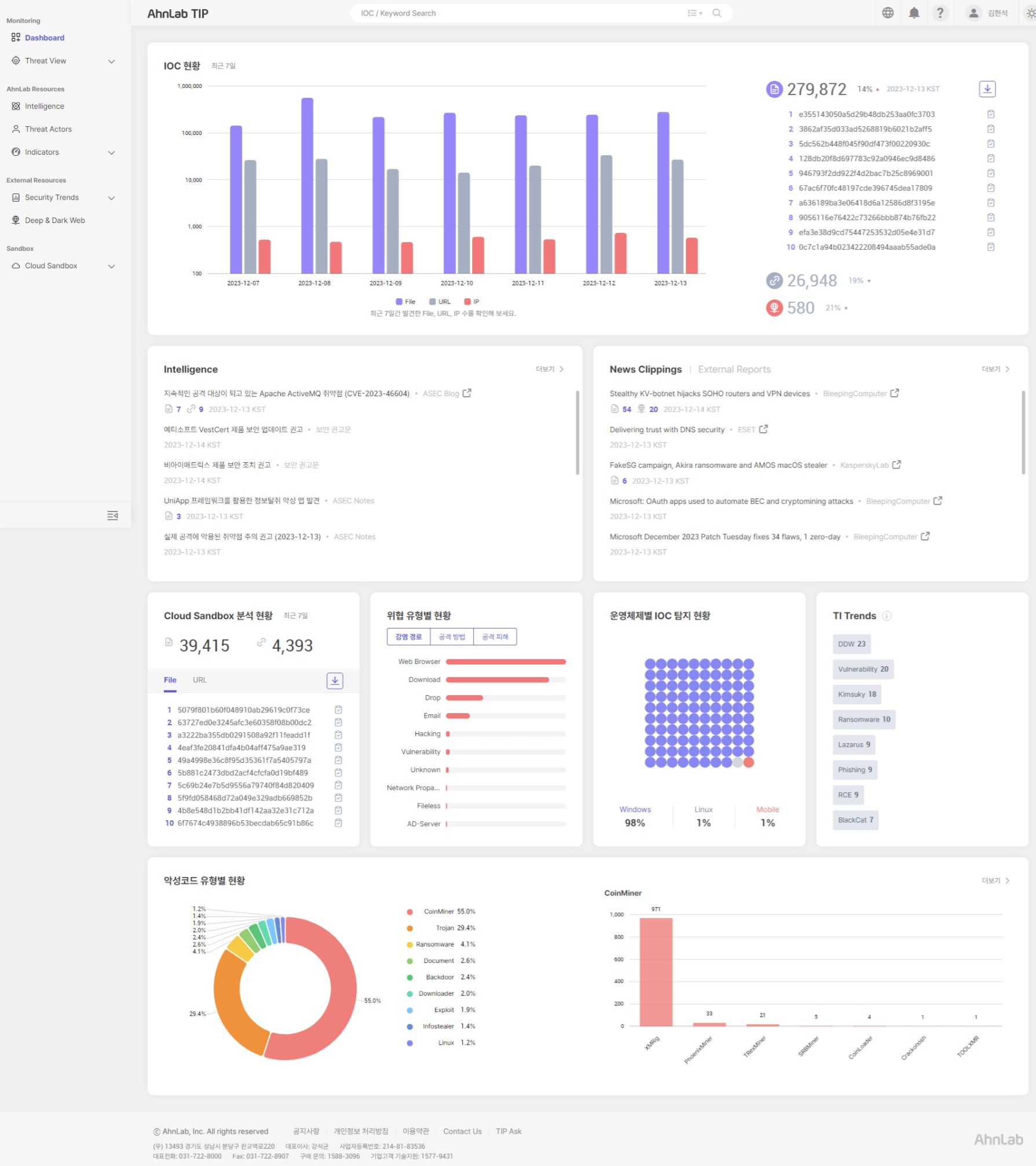
플랫폼 내 위협 데이터 검색 기능과 산업별 위협통계 정보도 업그레이드했다. 안랩은 보안관제 센터(SOC)요원 등 실무자가 빠르게 위협 현황을 파악할 수 있도록 기존 한 개씩만 검색 가능했던 IoC(위협침해지표)에 대해 다수의 IoC를 한 번에 검색할 수 있는 기능을 도입했다. 또, 검색 결과 페이지 내 검색 키워드와 직접적으로 관련 있는 ‘기본 정보’와, 연관 정보인 ‘확대 정보’를 구분해 가시성을 높였다.
이와 함께 ‘Threat View’ 메뉴에서는 기존 산업군(ex. 금융업, 공공 등)으로만 구분해 제공하던 위협 통계를 하위 산업군(ex. 금융업 내 은행, 증권, 보험 등)으로까지 확장해서 제공한다. 이로써 고객사 보안 담당자들은 자신이 속한 산업군에 대해 더욱 자세한 정보와 현황 확인이 가능하다.
[위협정보 및 외부 서비스 연동 강화]
이번 개편으로 공격 그룹에 대한 일반 데이터와 공격 기법 등에 대한 정보를 확대하고, 확보한 IoC(위협침해지표)별 간단한 설명에 더해 위험도 수준 및 마이터어택(MITRE ATT&CK*) 프레임워크 기반 정보를 제공하는 등 위협 인텔리전스를 더욱 강화했다.
*마이터 어택: 마이터(MITRE)는 미국 비영리단체로, 공격자의 전술, 전략, 프로세스와 공격 및 대응 관련 인텔리전스를 결합한 ‘어택(ATT@CK)’ 프레임워크를 제공
또, 고객이 구글의 악성코드 자동 분석 서비스 ‘바이러스토탈(VirusTotal)’의 API 키를 보유하고 있으면, 이를 연동해 특정 파일이나 URL등의 평판 정보도 확인할 수 있다.
김창희 안랩 제품서비스기획실장은 “고객의 니즈를 적극 반영한 이번 개편으로 빠르게 변화하는 보안 위협에 대한 정보 접근성과 이용 편의성을 향상할 수 있을 것으로 기대한다”며, “안랩은 앞으로도 ‘안랩 TIP’를 안랩이 제공하는 다양하고 전문적인 최신 위협 정보의 중심이 되는 ‘위협 콘텐츠 허브’로 발전시켜 나갈 것”이라고 말했다.
안랩 TIP는 현재 공공, 제조, 증권사, 보험사, 일반 기업 등 다양한 산업군의 국내 고객사를 지속적으로 확보하고 있다.
[보충자료] AhnLab TIP(Threat Intelligence Platform, 안랩 TIP)
‘안랩 TIP’는 안랩이 축적한 보안위협 대응 기술력과 노하우를 집약한 차세대 위협 인텔리전스 플랫폼이다. ▲수집된 데이터로부터 생성한 위협침해지표(IoC, Indicators of Compromise) 기반의 위협 유형, 악성 파일정보, IP, URL 등 ‘정교한 위협 인텔리전스’ ▲사용자가 업로드한 의심 파일/URL에 대해 다차원 행위 분석으로 결과를 제공하는 ‘클라우드 샌드박스 분석’ ▲악성코드 분석/취약점/포렌식 결과 보고서, 보안 권고문, 주요 보안 소식(연관 IoC포함) 등 최신 보안위협에 효과적으로 대응하기 위한 포괄적인 위협 인텔리전스 서비스를 제공한다.